Termix: app for remote control of POS-terminals
When a supplier of payment solutions for banks and retail approached us for custom POS system development, we created Termix, a cloud-based platform that transforms how companies manage their payment terminals. Equipped with this app, operators can monitor their entire terminal fleet in real-time, push updates remotely, and resolve issues instantly — slashing operational costs while keeping critical payment systems running smoothly.

POS management SaaS
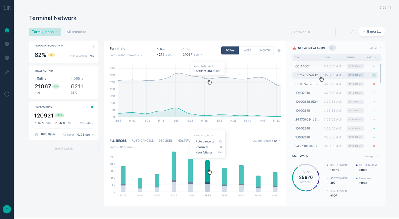
Termix is a remote management, monitoring, and control system of POS terminals in the bank's acquiring network. Developed through our SaaS software development services, the system improves the efficiency of the terminal network, reduces maintenance costs, and increases its income and the speed of technical support response.

Fintech platform modernization challenge
Our client's outdated terminal management system was causing headaches for both support teams and customers. They needed a powerful cloud-based POS management software that would be scalable, reduce technical response time, improve monitoring, and support multiple user roles with secure access. That’s what Brights set out to do.

Related services
Who might need similar solutions?
Financial institutions seeking banking POS terminal management software to establish centralized control over large fleets of payment devices
Fintech startups building SaaS products for transaction management
Acquiring service providers looking to optimize terminal uptime
Businesses replacing legacy systems and looking to hire UX/UI teams for fintech platform upgrade
Project overview


POS platform user roles and journeys
We carefully analyzed and developed three distinct paths that match how different users interact with the terminal management system. By understanding the needs of key roles, we created workflows that feel natural and intuitive for each group. Each journey was designed to show the right information at the right time, making daily tasks more straightforward and reducing the learning curve for new users.

High-fidelity prototypes for fintech UX
Our high-detail prototypes brought the new system to life before custom fintech software development began. This helped everyone visualize the final product and identify potential issues early. The mock-ups included all the planned functionality and interface elements, giving stakeholders a chance to experience the system flow and provide feedback. We tested the most critical components with actual terminal operators to ensure they met real needs before moving to coding.

UX testing
To create the best possible user experience, we developed interactive user paths for our key hypotheses and tested them with the people who would actually use the system. This allowed us to build a scalable fintech app with UX optimization and uncover issues that might have been missed otherwise. We listened to user feedback and observed how they interacted with the prototypes, then refined our designs accordingly.

UI/UX design for terminal control app
Our team created over 80 screens for the new Termix interface, focusing on making terminal status information easy to scan and problems simple to resolve. Our clients got a comprehensive design system with reusable components that ensures visual consistency throughout the application. This foundation doesn't just keep everything looking cohesive — it also makes it easier to add new features in the future as the product continues to grow and evolve.



Key solutions we delivered
Mobile-responsive interface with intuitive UX
80+ redesigned screens and scalable design system
Cloud-based POS terminal control panel
Real-time performance monitoring
Secure user role management
Other screens

Design system




Time to focus on your project
Outcome: Scalable banking and retail POS solution
After three months of diligent work with the client, we revised and restructured the product. The UX audit and user testing of the prototype allowed us to make better navigation and data hierarchy management for qualitative monitoring and control of the entire system. We also combined modern interfaces and design elements into a scalable design system. The result is a functional application that is effective for business and stands out from competitors.
Swift Project task manager
Request a quote.
Thanks for scrolling this far. Let's take the next step. Provide us with a brief description of what you are going to build.